
14款开源免费的监控系统推荐
Prometheus
Prometheus是一个开源的系统监控和告警工具,基于时间序列数据模型和灵活的查询语言PromQL。Prometheus可以通过HTTP拉取模式采集指标数据,也可以通过中间网关支持短期任务的推送模式。
Prometheus还支持服务发现或静态配置来发现目标,以及多种图形和仪表盘展示方式。
Prometheus的优势包括:多维度数据模型,高性能和可靠性,强大的数据分析和可视化能力,丰富的生态系统和集成。

莺监控系统(Nightingale)
一款国产、开源的云原生监控分析系统,采用 All-In-One 的设计,集数据采集、可视化、监控告警、数据分析于一体。
夜莺监控系统的核心是 server 和 webapi 两个模块,webapi 无状态,放到中心端,承接前端请求,将用户配置写入数据库;server 是告警引擎和数据转发模块,一般随着时序库走,一个时序库就对应一套 server,每套 server 可以只用一个实例,也可以多个实例组成集群,server 可以接收 Categraf、Telegraf、Grafana-Agent、Datadog-Agent、Falcon-Plugins 上报的数据,写入后端时序库,周期性从数据库同步告警规则,然后查询时序库做告警判断。
夜莺监控系统支持 Prometheus、VictoriaMetrics、M3DB 等多种时序库,支持 Categraf、Telegraf、Datadog-Agent、Grafana-Agent 等多种采集器,支持 Grafana 看图,与云原生生态无缝集成。

Zabbix
Zabbix是一个可扩展的、分布式的和安全的开源软件,用于监控任何来源和任何格式的数据,并进行分析和可视化。
Zabbix可以监控网络、服务器、云、应用、服务等各种对象,并提供预测、报告、告警等功能。
Zabbix的优势包括:无限的可扩展性,灵活的部署选项,成熟的遥测生态系统支持,低成本高效率的运行。

Grafana
Grafana是一个开源的分析和可视化平台,用于创建和管理仪表盘、报表和告警。Grafana可以与Elasticsearch、Prometheus、Loki等多种数据源集成,并提供丰富的图形和图表类型,如热力图、时序图、饼图等。
Grafana的优势包括:强大的数据探索和可视化能力,易用的仪表盘和告警管理,广泛的集成和插件选择,开放的社区和支持。
ELK
ELK是Elasticsearch、Logstash和Kibana的缩写,是一套开源的日志管理和分析解决方案。Elasticsearch是一个分布式的搜索和分析引擎,用于存储和查询结构化和非结构化的数据。
Logstash是一个数据处理管道,用于收集、转换和发送数据到Elasticsearch或其他目的地。Kibana是一个用户界面,用于探索、可视化和仪表盘化Elasticsearch中的数据。
ELK的优势包括:高性能和可扩展性,多样的数据源和格式支持,灵活的数据处理和查询能力,丰富的可视化和仪表盘选项。

inpoint
Pinpoint是一个开源的应用性能监控(APM)工具,用于分布式系统,特别是微服务、云原生和基于容器(Kubernetes)的架构。
Pinpoint可以收集、分析和展示应用的调用链、服务拓扑、性能指标、异常信息等数据,并提供告警和通知功能。
Pinpoint的优势包括:轻量级和低侵入性,支持多种语言和框架,实时和高精度的数据展示,易于部署和扩展。

SkyWalking
SkyWalking是一个开源的可观察性平台,用于收集、分析、聚合和可视化来自本地或者云服务中的数据。
SkyWalking提供了一种简便的方式来清晰地观测分布式系统,甚至横跨多个云平台。SkyWalking支持多种遥测数据,如指标、追踪、日志和配置数据,并提供机器学习、安全和报告等功能。
SkyWalking的优势包括:多维度数据模型,无限的可扩展性,灵活和极其模块化,即时可用的故障排查,开放的生态系统和集成。

PMM
PMM是一个开源的数据库监控和管理平台,基于Prometheus和Grafana构建。PMM可以监控MySQL、PostgreSQL、MongoDB等多种数据库的性能、可用性和资源利用情况,并提供查询分析、备份管理、安全审计等功能。
PMM的优势包括:全面和深入的数据库监控,易于安装和使用,支持自定义仪表盘和告警,集成Percona的专业服务和支持。

TICK
TICK是Telegraf、InfluxDB、Chronograf和Kapacitor的缩写,是一套开源的时序数据监控和分析解决方案。Telegraf是一个数据采集和传输代理,用于从各种来源收集和发送时序数据。
InfluxDB是一个时序数据库,用于存储和查询高精度的时序数据。Chronograf是一个用户界面,用于可视化和仪表盘化InfluxDB中的数据。Kapacitor是一个数据处理引擎,用于对时序数据进行转换、分析和告警。
TICK的优势包括:高性能和可扩展性,多样的数据源和格式支持,灵活的数据处理和查询能力,丰富的可视化和仪表盘选项。

Netdata
Netdata是一个开源的、可扩展的和灵活的监控和故障排查平台,用于收集、存储、查询、可视化和告警来自基础设施和应用的数千种指标。
Netdata可以在每秒钟更新数百个交互式图表,提供实时和高保真的数据展示。
Netdata还支持与Prometheus、Loki、OpenTelemetry等多种数据源集成,并提供机器学习、安全和报告等功能。
Netdata的优势包括:实时数据采集和可视化,无限的可扩展性,灵活和极其模块化,即时可用的故障排查,开放的社区和支持。

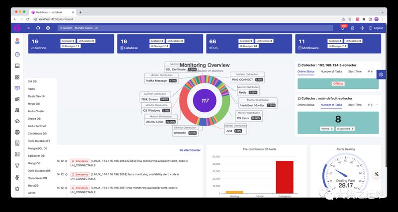
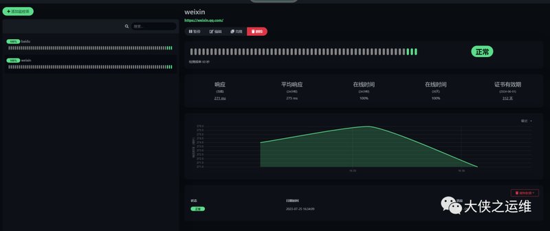
HertzBeat
HertzBeat是一个开源的、轻量级的、基于HTTP的心跳监控服务,用于检测和报告任何可访问的URL的可用性和响应时间。
HertzBeat可以定期向目标URL发送HTTP请求,并根据响应状态码和延迟来判断目标是否正常运行。HertzBeat还支持自定义的告警规则和通知方式,如邮件、短信、Webhook等。
HertzBeat的优势包括:简单和易用,无需安装任何客户端或代理,支持多种告警和通知方式,开放的API和文档。

Uptime Kuma
Uptime Kuma是一个开源的、自托管的、基于Web的可用性监控工具,用于监控网站、服务、端口等各种对象的可用性和性能,并提供实时的仪表盘和告警功能。
Uptime Kuma可以通过HTTP、TCP、ICMP、DNS等多种协议来检测目标的状态,并支持自定义的间隔、超时、重试等参数。Uptime Kuma还支持与Discord、Telegram、Slack等多种通知渠道集成,并提供RESTful API和Webhook。
Uptime Kuma的优势包括:轻量级和高效,支持多种协议和参数,支持多种通知渠道和集成,支持多语言和主题。

Nagios
Nagios是一个开源的IT基础设施监控和管理平台,用于监控网络、服务器、应用、服务等各种对象的可用性、性能和状态,并提供告警和通知功能。
Nagios的优势包括:广泛的监控范围,强大的插件和扩展系统,易于安装和配置,活跃的社区和支持。

Sensu
Sensu是一个开源的监控和观察性平台,用于收集、分析和可视化来自基础设施和应用的数据。Sensu可以与多种数据源和工具集成,如Prometheus、InfluxDB、Elasticsearch、Grafana等,并提供灵活的数据处理和告警功能。
Sensu的优势包括:基于事件的数据流,支持监控即代码,支持多云和混合云,支持自定义插件和扩展。




