
作为DBA,我不允许你还不知道这款开源的数据库监控工具
在介绍如何使用这款监控工具之前,先来看下它支持什么?
支持数据库种类丰富:
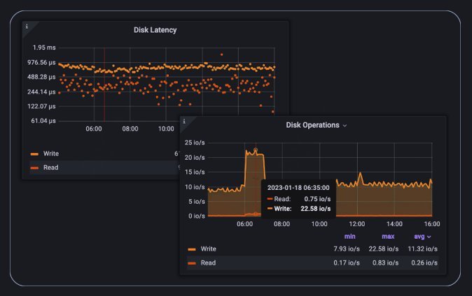
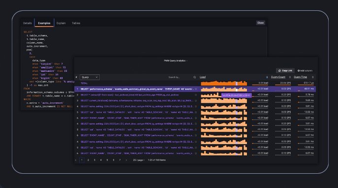
MySQL:PMM可以监控MySQL的各种性能指标,如查询分析,慢日志,复制拓扑,系统资源等。它支持AWS RDS MySQL、Aurora MySQL和用户自建MySQL实例¹。
MariaDB:PMM可以监控MariaDB的类似于MySQL的性能指标,如查询分析,慢日志,复制拓扑,系统资源等。它支持用户自建MariaDB实例。
MongoDB:PMM可以监控MongoDB的各种性能指标,如查询分析,慢日志,复制拓扑,系统资源等。它支持用户自建MongoDB实例¹。
PostgreSQL:PMM可以监控PostgreSQL的各种性能指标,如查询分析,慢日志,复制拓扑,系统资源等。它支持用户自建PostgreSQL实例。
ProxySQL:PMM可以监控ProxySQL的各种性能指标,如连接数,命中率,错误率,延迟等。它支持用户自建ProxySQL实例。
监控:使用可定制的仪表盘和实时告警,监控你的数据库性能。

- 故障排除:更快地发现关键的性能问题,更好地理解事故的根本原因,更有效地解决它们。

- 优化:从节点到单个查询级别,放大、深入数据库性能。进行深入的故障排除和性能优化。

- 管理:无论基础设施部署在哪里,都可以创建和配置数据库集群。

- 备份与恢复:在零停机和最小性能影响的情况下备份你的关键数据。安排各种类型的备份(热备份、增量备份、物理备份),并使用点恢复(Point-in-Time-Recovery)功能将数据库恢复到特定时刻。

- 安全:内置的顾问定期检查连接到PMM的数据库。检查会发现并提醒你潜在的安全威胁、性能下降、数据丢失和数据损坏。

pmm监控软件。它是一款由Percona公司开发的用于管理和监控MySQL和MongoDB等数据库性能的开源平台,它可以通过PMM客户端收集到的数据库监控数据,用第三方软件Grafana画图展示出来。它还可以分析数据库的查询性能,显示慢日志,监控系统和网络资源,以及提供复制拓扑图等功能。
如何安装使用?
- docker镜像拉取
$ docker pull percona/pmm-server:2
- docker创建数据卷
$ docker volume create pmm-data
- 启动服务
$ docker run --detach --restart always
--publish 443:443
--volume pmm-data:/srv
--name pmm-server
percona/pmm-server:2
4.使用默认admin/admind登陆:

client在官网下载就好:

© 版权声明
文章版权归作者所有,未经允许请勿转载。



